发布的,文章声称,高铁站污水处理能力严重不足,排泄物堆积成灾,甚至用“生化危机”形容现半岛网址 半岛官方入口场。中国高铁作为“国家名片”,技术实力有目共睹,怎么会有这种传言冒出来,他是想抹黑中国高铁,还是拿到了什么证据?

陈·史蒂芬总的文章来源于两个调研,一是说火车站的排泄物含量比其他城市污水系统高出数百数千倍,处理设施濒临崩溃。二是科学家们竞相开发新技术系统崩溃,基于细菌可能会提供答案。
自从2008年第一条中国高铁线路投入运营后,后续就开始爆炸增长,中国人口又特别的多,加上高铁票比飞机便宜,环境、速度又比火车好,还不堵车,所以很多人就喜欢搭乘高铁。
2022年统计的数据,高铁完成了大约10.7亿人次客流量,如此庞大的群体,产生的排泄物数量自然也不可小觑。

假设一列高铁承载1000名乘客,单日就能产生128公斤粪便和1立方米的尿液,而中国每天高铁运营列车最高峰时可达近3000班次。
诚然,国铁集团承认部分车站存在污水处理压力,但这和“淹没”根本是两码事。

反观港媒的逻辑:用“污水处理能力下降”的调研结论,偷换成“粪便泛滥成灾”的结论。
用个别车站的局部问题,覆盖全国高铁网络;更刻意忽略中国已建成227个标准化吸污站、日均处理50吨污物的现实。

这主要是因为中国高铁的客流量增长超出了最初的预期,早期建设的设计标准已经无法满足当前需求。
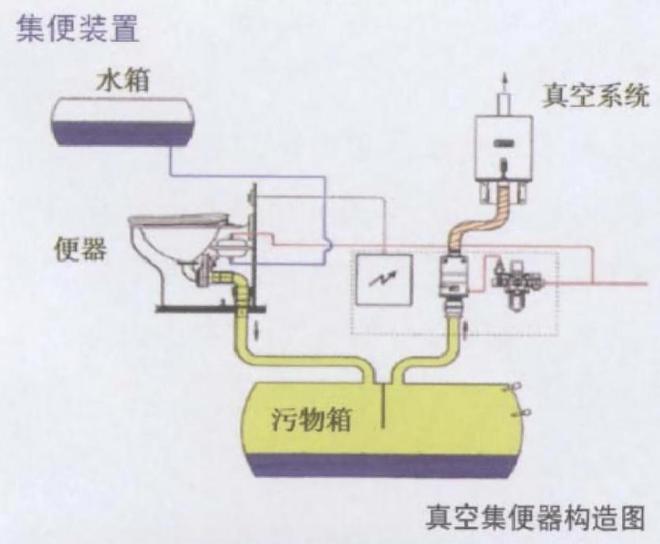
现代高铁采用真空集便器,通过真空吸附原理将排泄物收集存储到专门的容器中。

容纳排泄物的密封箱内壁镀有纳米涂层,抑制细菌滋生,异味泄露率低于0.1%。
当列车到达终点站后,通过物联网实时监测污箱容量,吸污车提前10分钟抵达站台,自动化率达95%。
就比如郑州东站,就将粪便转化为沼气,年减排二氧化碳1200吨,相当于种植6万棵树。

还有一些创新团队正在研究智能高铁废液循环化技术,本着源头减量化、过程自动化、控制智能化、末端资源化、疫情防控化的五化理念,融合污水处理、小程序控制、物联网、机械自动化、云计算等技
从引进德国真空技术时的“照猫画虎”,到自主研发出“超高压气水混合冲洗系统”,再到2023年实现全流程智能化,中国高铁用实力打了西方技术霸权的脸。
北京交通大学的研究团队,就开发了“净源智汇”高铁列车尿液自养脱氮资源回收系统,该项目在第十九届“挑战杯”全国大学生课外学术科技作品竞赛中获得了二等奖。
半岛官方网址 半岛入口官网00t1howf002md000n500fim.jpg&thumbnail=660x2147483647&quality=80&type=jpg width=833 height=558 />
说道卫生问题,舆论上一直在实行双标陷阱,为何西方高铁问题被选择性忽视?
当我们将镜头对准国际,纽约地铁常年被粪便、垃圾占据,2022年爆发过粪便瀑布事件。

高铁排污确实面临两大挑战,一是高铁站寸土寸金,扩建处理设施难如登天。而是卫生巾、瓶盖等异物堵塞管道,增加30%人工清理成本。

当我们在时速350公里的高铁上喝咖啡、刷视频时,甚至高铁上能立住硬币不倒时,更应看到每一项技术的突破,都是工程师们攻克千百次实验的结晶,每一次服务的升级,都源于千万乘客的真实反馈。
贵州22岁女村支书遇车祸不幸身亡 乡政府工作人员:她上任仅数月,开展工作后回村路上遇事故
美媒预测下赛季快船先发场均得分:小卡23.5&哈登21.6&比尔15.4
想抱娃,先减重!英国真实世界数据揭示:超重或肥胖女性减重,不仅能提升怀孕几率,还能改善妊娠结局
伦敦儿科专场分享会,学龄儿童ADHD、心理、行为、生长发育问题,资深儿科团队与您交流解答!
桌面CPU进展顺利:Intel下代Arrow Lake-S Refresh、下下代28核Nova Lake-S现身
华为FreeBuds 7i无线耳机预售:支持智能降噪4.0,预售价499元



